Artemis Ship Log #23
Greetings, Artemists!
Hope you all had a great Thanksgiving for those who celebrate it đŠ We're excited to share with you our list of changes for November.
Artemis Terminal

- We launched our public version of ARTÂ Chat within the Terminal. Our new tool was available for all users until November 30 and it is now available for Pro and Enterprise users.

- We've cleaned up our information architecture and launched a new navigation so that users are able to effortlessly find what they're looking for

- We added Coinbase and Robinhood performances to the index benchmark chart

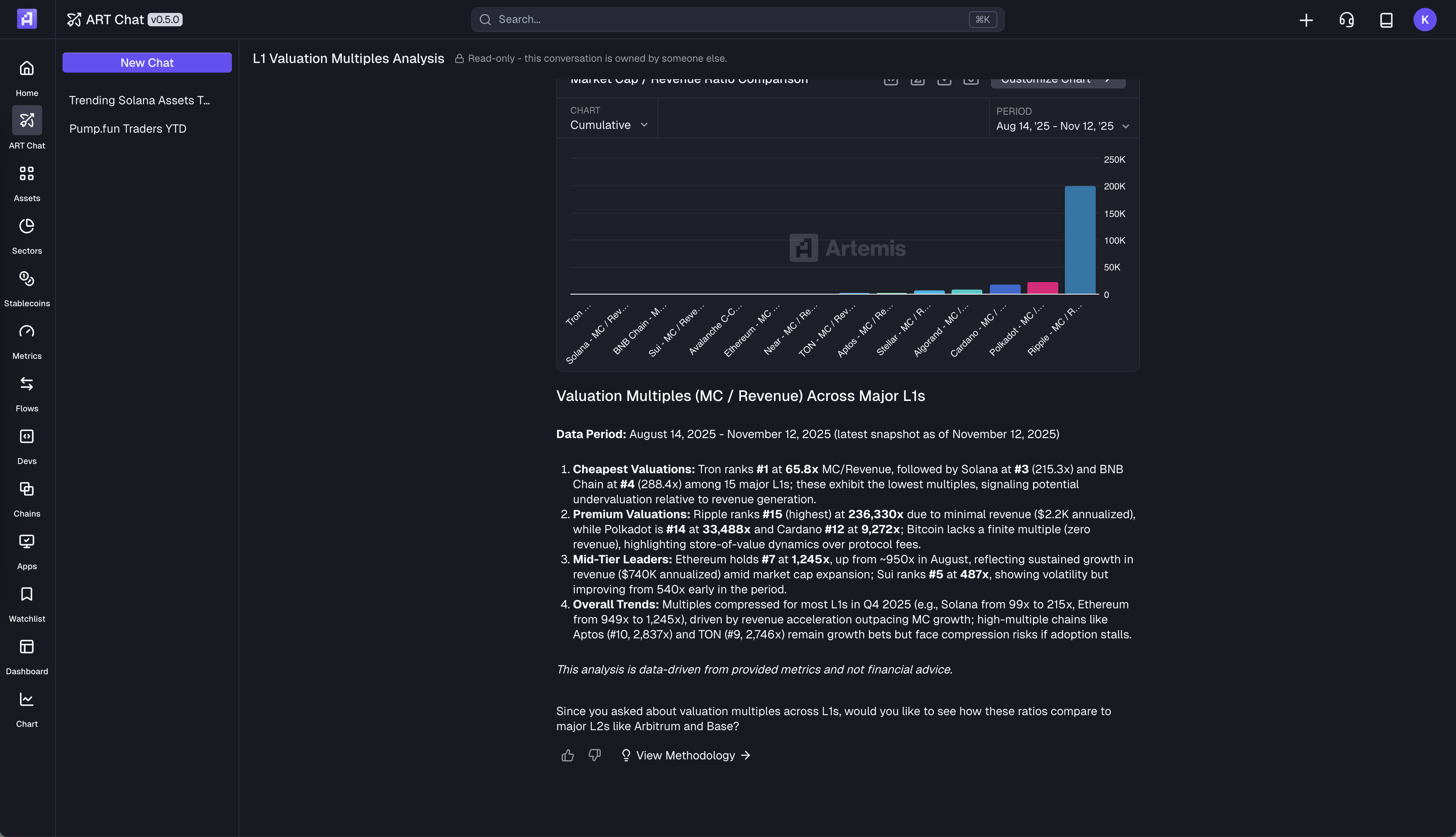
- We've added prediction market data (both Kalshi and Polymarket) to ARTÂ Chat

- We've added a brand new BNBÂ DATÂ Dashboard

- We're. now supporting Bittensor data on the Terminal


- We've enableed users to read ARTÂ Chat conversations without having to be logged in. Users can share their conversations to users without requiring them to log in.

Sheets

- We also launched our public version of ARTÂ Chat within the Sheets plugin


- General bug fixes for ARTÂ Chat
Miscellaneous

- Built automated labeling pipeline for x402 servers
- Get x402 facilitator by application type
This wraps up our Ship Log for November! 'Til next time đ«Ą
Signing off,
The Artemis Team



.webp)