Artemis Ship Log #22
Happy Halloween, Artemists!
Hope you all had a great October 🎃 We're excited to share with you our list of changes for October.
Artemis Terminal

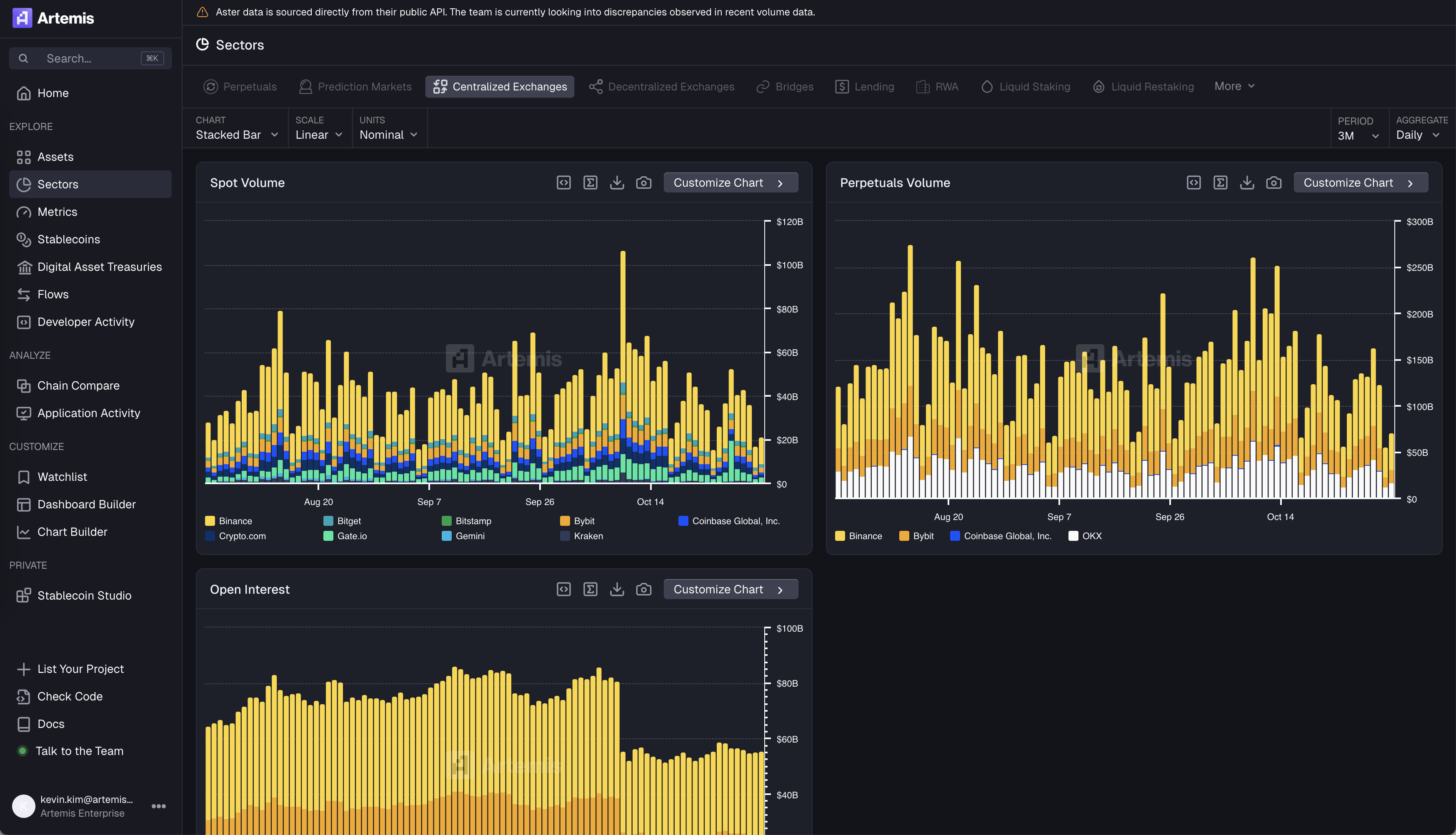
- We've added a new Centralized Exchanges dashboard to our Sectors tab

- We've added a new project page for Robinhood

- We've added a new project page for Figure

- We've added a new project page for Provenance

- We cover all tokenized stocks across Backed Finance, Ondo, and Robinhood


- Fix styling for footnote message and + Talk to Team for ART Chat

- We now support top apps breakdown for Application Activity so users are able to see what is the most dominant apps within a blockchain across various metrics

Sheets

- We've added "supported-breakdowns" to =ARTINFO

- We've added =ARTBREAKDOWN() to our list of custom list of functions to allow users to see composition of assets


- Fix 0 value returned as "No data"
- Filter out duplicate symbols in formula builder
This wraps up our Ship Log for October! 'Til next time 🫡
Signing off,
The Artemis Team



.webp)