Artemis Ship Log #21
Gm, Artemists!
We're wrapping up our summer and welcoming the fall with some new and exciting updates. 🚢
Artemis Terminal

- We're excited to announce that we launched ARTÂ Chat in Beta! If you're looking to get access before the Alpha launch, please reach out to us at team@artemis.xyz.

- We are now supporting top application breakdowns for all of the chains listed in Application Activity. Users can now track which top applications are driving metric movements.

- We've added a new "Preferred Securities"Â tab within our Digital Assets Treasury dashboard. Users can now dive into preferred securities backed by DATs.

- Also within the Digital Assets Treasury dashboard, we've included a table at the bottom of the Overview tab to allow users to view top DATs with some key metrics.

- This month, we've kicked off several Deep Dives for a number of protocols to highlight the most important metrics
- Maple
- Pendle
- Zora
- Pumpfun
- Ethena
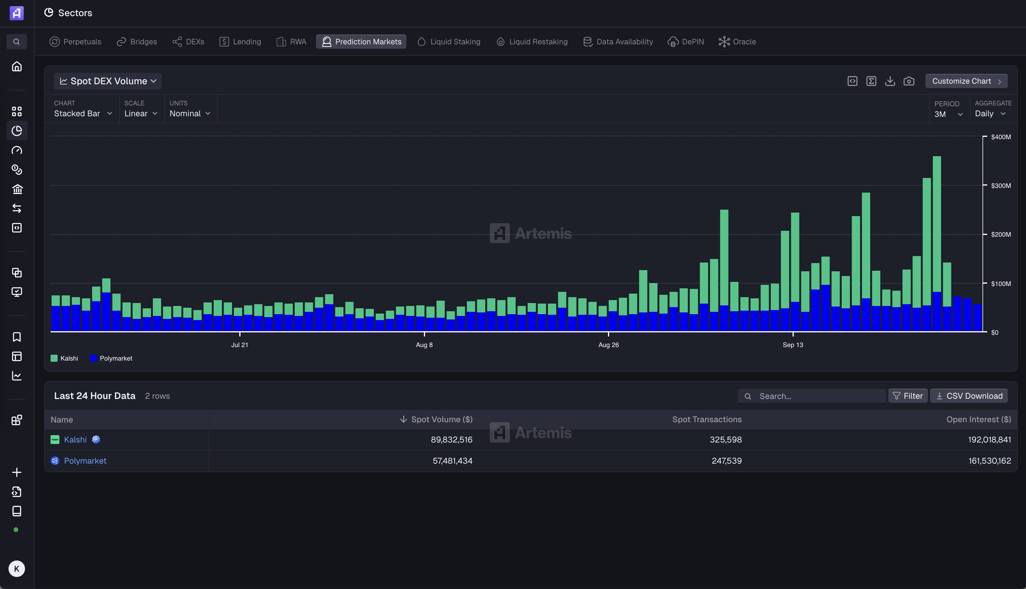
- Kalshi
- Polymarket
- Lighter
- Tron
- Aster
- Ondo
- Titan Exchange
- EdgeX
- Plume

- We've added "Open Interest" to our Perpetuals dashboard under the Sectors tab

- We've added a new banner carousel on our Home page to highlight the latest dashboards and features for our users to browse through

- Prediction Markets are now supported on our Terminal


- We fixed a logic pulling the wrong date for FIRSTÂ and LASTÂ aggregation breakpoints for our charts
- We've updated all our chart icons to be consistent with the rest of our Terminal

Sheets

- We're excited to announce that we launched ARTÂ Chat in Beta! If you're looking to get access before the Alpha launch, please reach out to us at team@artemis.xyz.

Miscellaneous

- We just published a new Crypto Revenue piece, written by Alex Weseley

‍
‍
This wraps up our Ship Log for September! 'Til next time 🫡
Signing off,
The Artemis Team



.webp)